Prisma AIRS
Use the Prisma AIRS AI Sessions and API Application Views
Table of Contents
                    
          Expand All
          |
          Collapse All
        
        Prisma AIRS Docs
Use the Prisma AIRS AI Sessions and API Application Views
Learn how to use the AI Session and A
    
  | Where Can I Use This? | What Do I Need? | 
|---|---|
| 
 | 
Prisma AIRS's AI Sessions and API Applications views provide you with essential
            visibility into the runtime security of your AI applications. You can verify the
            legitimacy of threat blocks, understand the context of security violations, and manage
            your AI applications from a single interface in Strata Cloud Manager (SCM). Moreover,
            you’re able to view the actual prompts and model responses that trigger security alerts.
            And Additionally, you can view the specific LLM payloads that violated security
            policies, helping you validate detections and reduce false positives.
The Applications View provides a centralized dashboard showing all your AI
            applications with their associated security violations, allowing you to quickly identify
            which applications need attention. You can filter applications by monitoring period,
            violation severity, tags, security profiles, and cloud provider. For each application,
            you can see detailed metadata, violation trends, and linked security profiles.
The Sessions View allows you to examine individual AI sessions, which are
            logical groupings of related API calls sharing the same transaction ID. This view shows
            the sequential flow of prompts and responses that make up a conversation, with clear
            indicators of which content violated security policies. You can drill down into
            individual transactions to see the exact payload content and which security profiles
            were violated.
This feature requires your applications to send a consistent transaction ID
            with related API calls to properly correlate them into sessions. If no transaction ID is
            provided, the system automatically creates one for each atomic API call. For enterprise
            deployments, the feature supports RBAC integration to ensure that sensitive data in
            prompts and responses is only accessible to authorized personnel.
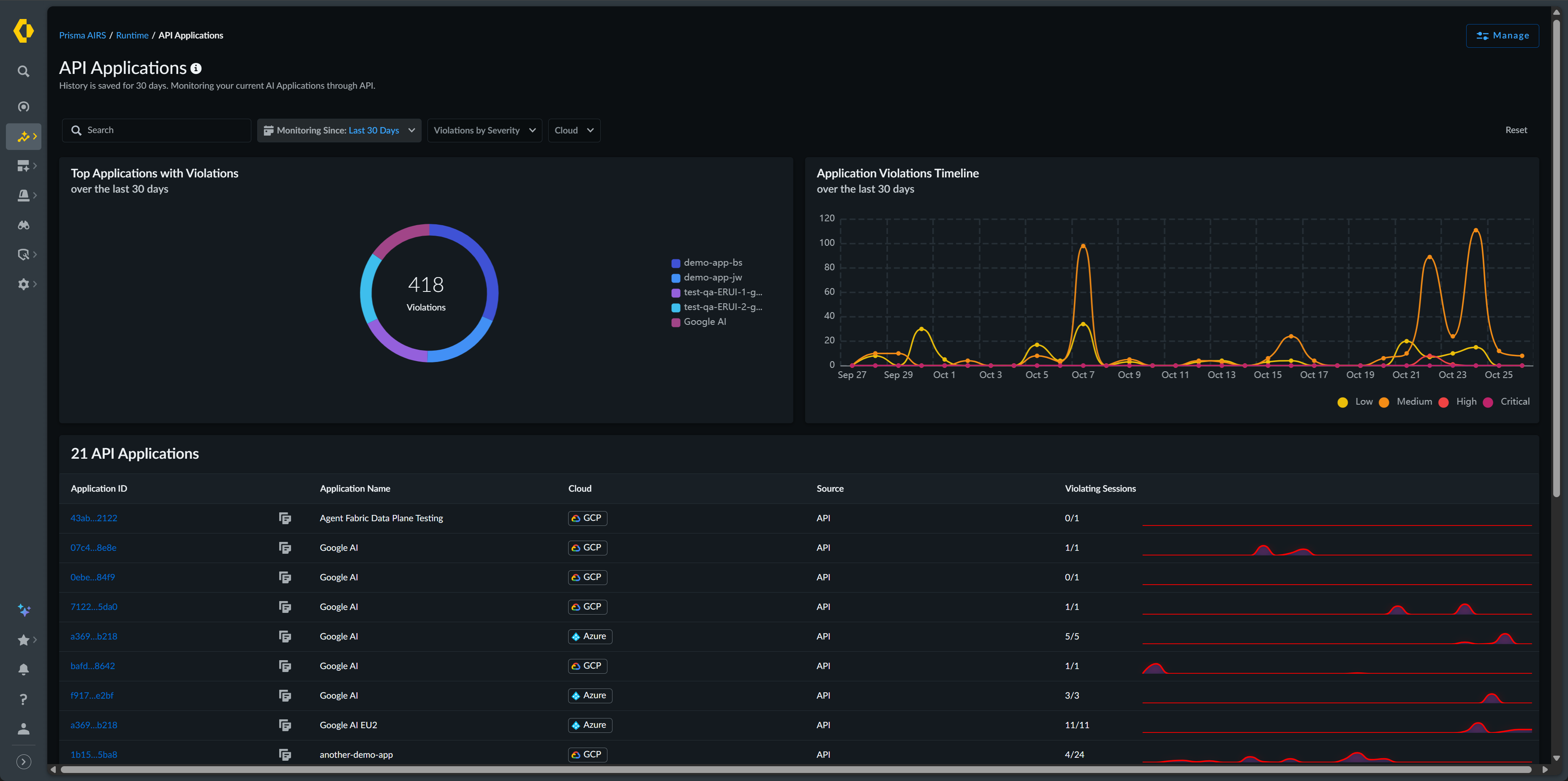
API Applications View
Prisma
                AIRS Runtime Security's AI Application view provides you with comprehensive
                visibility into your AI-enabled applications in Strata Cloud Manager (SCM). This
                feature addresses a critical challenge for security teams - understanding which AI
                applications exist in your environment and identifying which ones have security
                violations.
You can discover and monitor all AI applications that
                interact with your Prisma AIRS API, with each application displaying its associated
                sessions, violations, and security profiles. The Application View enables you to
                quickly identify which applications have the most violations through a top-level
                dashboard that shows total applications with violations and application violation
                trends over time. You can filter applications by monitoring period, violation
                severity, tags, security profiles, and cloud provider to focus on specific segments
                of your environment.
For each application, you see detailed
                information including application ID, name, tags, cloud provider, and violation
                metrics. When you select a specific application, a detailed flyout view reveals
                expanded metadata, session counts, violation breakdowns by severity and type, and
                linked security profiles. This context helps you prioritize which applications need
                immediate security attention and understand the nature of the violations occurring
                in each application.
The Application View displays a dashboard that
                shows total applications with violations and application violation trends over time.
                The Total Applications with Violations pie chart shows your
                top five applications with security issues over the selected period. The
                    Application Violations Timeline presents a trend view of violations
                across all applications for the past 30 days, allowing you to identify patterns or
                spikes in security incidents.
The AI Application View becomes more
                valuable when paired with the AI Sessions View, as you can click through from an
                application to see all of its associated sessions, providing the context needed to
                analyze and address security incidents. You can see the details of manually-created
                applications and applications that are automatically discovered when developers make
                API calls with new application names in metadata, enabling comprehensive visibility
                regardless of how applications are onboarded.
You can filter applications using
            several criteria. The Monitor Since filter limits results to a
            specific time range. Violations by Severity allows you to focus
            on critical, high, medium, or low severity issues. Tags filters
            by user-defined application tags. Security Profiles Applied
            narrows results to applications using specific security configurations.
                Cloud filters by cloud provider, and
                Source indicates the detection method. 
  | Column Name | Description | 
|---|---|
| Application ID and Application Name | Unique identifiers for your application | 
| Tags | User-defined labels for organization. | 
| Cloud | The cloud service provider (AWS, Azure, GCP, or Other) hosting
                                    your application | 
| Source | The source of detection; how the application was discovered | 
| Violating Sessions | The number of sessions that violate your enabled security
                                    profiles and the total number of sessions detected | 
You can view further details about each application by clicking on
                the Application Name.
  | Field Name | Description | |
|---|---|---|
| Application Overview | ||
| Application Name | Unique identifier for your application | |
| Tag | User-defined labels for organization | |
| Cloud | The cloud service provider (AWS, Azure, GCP) hosting your
                                    application | |
| Linked Security Profile | Shows which security configurations are protecting the
                                    application | |
| Monitor Since | Indicates when monitoring began when monitoring of this
                                    application began | |
| Source of Detection | Shows how the application was discovered | |
| Related AI Sessions | ||
| Total Sessions | The total session associated with this application | |
| Violated Sessions | The total number of sessions that violate a security profile | |
| Violation Breakdown | Provides details about the number of violations of each
                                    severity level. You can hover over the information icon to view
                                    additional details about the violations, such as the violation
                                    types and the number and severity of each type. | |
| Security Profile Overview | Provides details on the security policies protecting this
                                    application | |
 
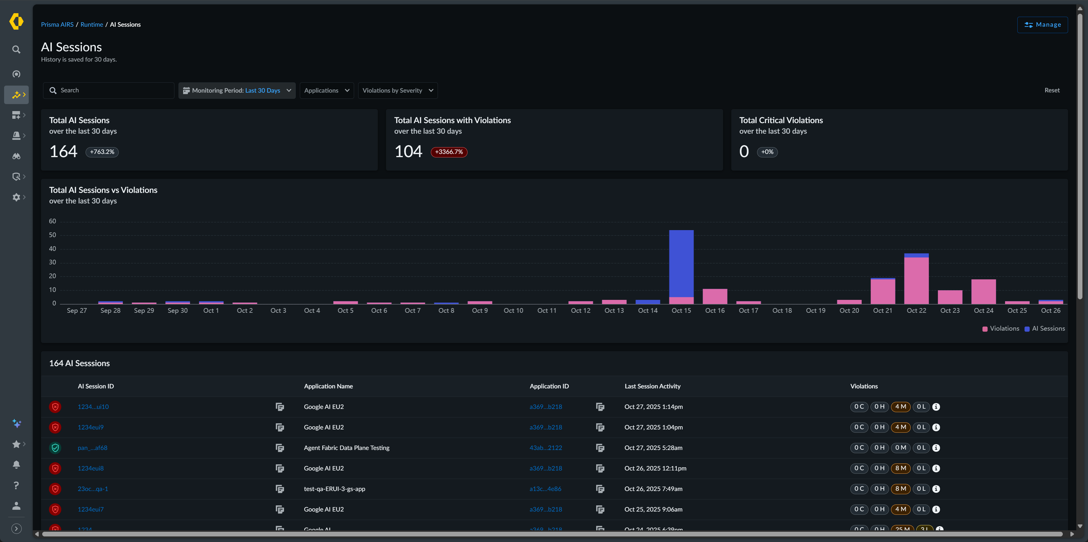
  AI Sessions View
Prisma AIRS
                Runtime Security's AI Session view enables you to inspect and analyze individual AI
                conversations processed through your Prisma AIRS API. This view provides visibility
                into AI transactions by allowing you to verify the legitimacy of security findings
                and understand the context in which violations occur.
To implement
                this feature, you must configure your applications to include a consistent
                transaction ID with related API calls. This allows the system to correlate requests
                into coherent conversations, providing the context necessary for meaningful security
                analysis.
The Session View displays high-level statistics at the top
                of the page. These metrics aggregate data over the selected time period and display
                percentage changes compared to the previous comparable period. The Total
                    AI Sessions vs. Violations bar chart visualizes the relationship
                between your total sessions and those with security issues over time.
You can
            filter sessions using several criteria. The Monitoring Period
            lets you select from the past one hour, 24 hours, 7 days, or 30 days.
                Application Name filters sessions to a specific application.
                Violations by Severity narrows results by security impact
            level. Security Profiles Applied shows sessions using particular
            security configurations, and Cloud filters by provider. 
  | Field Name | Description | 
|---|---|
| Total AI Sessions | The total number of AI sessions processed by Prisma AIRS during
                                    the last 30 days | 
| Total AI Sessions with Violations | The total number of AI sessions with violations identified during
                                    the last 30 days | 
| Total Critical Violations | The total number of AI sessions with critical violations
                                    identified during the last 30 days | 
| AI Session ID | Unique identifiers for the session | 
| Application Name | The name of the application participating in the session | 
| Tags | User-defined labels for organization | 
| Last Session Activity | The date and time of the last activity of the session | 
| Violations | The number of violations that occurred during the specified
                                    session and the severity of each violation | 
You view additional details about each session by clicking on the
                    AI Session ID.
  | Field Name | Description | |
|---|---|---|
| AI Session Overview | ||
| AI Session ID | Unique identifier of the AI session | |
| Application Name | The name of the application associated with the session | |
| Application Tag(s) | User-defined tags applied to the application associated with the
                                    session | |
| Cloud | The cloud service provider (AWS, Azure, GCP, or Other)) hosting
                                    your application | |
| Source of Detection | Shows how the application was discovered | |
| Last Activity | The time and date of the last time activity was detected for the
                                    session | |
| Start Time | The time and date the session began | |
| End Time | The time and date the session ended | |
| AI Session Transaction Details | ||
| Timestamp | The time of each transaction in the session | |
| Scan ID | A unique identifier of the scan | |
| Content Type | Indicates what the type of transaction occurred | |
| Security Breakdown | The number of violations per transaction and the severity of each
                                    violation | |
 
  To gain further insight into the session, you can drill down to the transaction
                that caused the security profile violation. This view provides the details of the
                transaction including the prompt and response where the violation
                occurred.
  | Field Name | Description | |
|---|---|---|
| Content Overview | ||
| Action Time | The time the transaction began | |
| Duration | The amount of time the transaction lasted | |
| Status | Displays the status of the transaction.  
 | |
| Policy Violation | The number and severity of the violation(s) | |
| Application Name | Name of the application that participated in the transaction | |
| Transaction Metadata | ||
| Session ID | Unique identifier of the AI session | |
| Scan ID | A unique identifier of the scan | |
| Scan Sub Request ID | If the Scan API request is of the Async type, with multiple
                                    requests sent in a batch, this identifier identifies each
                                    request in the batch. Scan requests that are not batched have a
                                    Scan Sub Request ID of zero (0). | |
| Environment | The cloud service provider (AWS, Azure, GCP, or Other) hosting
                                    your application | |
| Model Name | The AI model name sent in the API request metadata. | |
| Environment | The cloud service provider (AWS, Azure, GCP, or Other) hosting
                                    your application | |
| Profile | The security profiles applied to this session | |
| Transaction Content | If the Content Type is Prompt | The prompt and response of the transaction | 
| If the Content Type is Tool Event | The contents of the tool event request | |
| Security Profiles Used by the Transaction | The security profiles applied to this session and on which
                                    detector(s) the transaction failed | |
 
  