Strata Cloud Manager
Configuration: ZTNA Connectors
Table of Contents
Expand All
|
Collapse All
Strata Cloud Manager Docs
Configuration: ZTNA Connectors
View and monitor ZTNA Connectors to see the status and performance of your ZTNA
connectors and connector groups.
Zero Trust Network Access (ZTNA) Connector simplifies private application access for all
your applications. The ZTNA Connector VM in your environment automatically forms tunnels
between your private applications and Prisma Access. View a summary of all
configured ZTNA connectors, including the Application Targets
associated with the connector, its average and median bandwidth, and the
Status (Up, Partially Up, or Down). Select in Strata Cloud Manager to see how your ZTNA connectors and connector
groups are performing.

Total Connector Groups
Select the Total Connector Groups to get the details about the
Connector Groups and the associated Connectors. You can filter the information
using:
- Time Range: Select and available range or use a custom range.
- PA Location: Select the location as per your requirement.
- Connector Group: List of available Connector Groups.
- Status: Select either Up, Down or Partially
Up.
- If all Connectors in a Connector Group are up, the Status is Up (green).
- If all the Connectors are down, the status is Down (red).
- If some Connectors are up and some are down, the Status is Partially Up (orange).
- Disabled Connectors appear as gray.
On the right-side of the screen, you get the details such as Group Name,
Connector Status, Targets for the Connector Group.

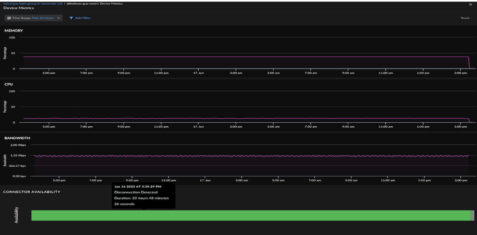
Select Connector Status and then
Action, to get the Device Metrics
(Memory, CPU, Bandwidth, and Connector Availability).

Select Target to get the following details such as
Target, Status, FQDN/IP Subnet, and Enabled.
Total Wildcards
Wildcards—For wildcard-based apps, create an FQDN-based Connector Group, and
then, specify the wildcard to use (for example, *.example.com) for the app target.
When users access sites that match the wildcard, those apps are automatically
onboarded for access from ZTNA Connector for your mobile users and remote network
users.
Total Wildcards summarizes how many Wildcard rules you have onboarded. This is the number of wildcard rules that you
created, which is a different total than the number of apps discovered as
a result of creating these rules. Select the number next to Total
Wildcards to get the following details such as Wildcard,
Connector Group, Targets, and Enabled.
Select Action to
get the bandwidth.


Target
FQDNs—Prisma Access resolves the FQDNs of the applications you onboard to
ZTNA Connector to the IP addresses in the Application IP address block.
IP Subnets—Create an IP subnet-based Connector Group, and then enter the IP
subnet to use for the app target.
Select the number to view the total number of FQDNs and get
the details such as Target, Status, FQDN, Connector
Group, and Enabled.

Select Action to get the bandwidth.

Select the number to view the total number of IP Subnet and
get the details such as Target, Status, IP Subnet,
Connector Group, and Enabled.
