Insights: Status and Monitoring
Focus
Strata Cloud Manager

Insights: Status and Monitoring

Table of Contents

Insights: Status and Monitoring

View a visual representation of your PAN-OS devices.
Where Can I Use This?What Do I Need?
  • NGFWs
    (with Strata Cloud Manager or Panorama configuration management)
  • AIOps for NGFW Free (use the AIOps for NGFW Free app) or AIOps for NGFW Premium license (use the Strata Cloud Manager app)
  • (for VM-Series software NGFWs)
Monitor the health and performance of your NGFW devices in a unified view through InsightsNGFWStatus and Monitoring. This feature facilitates a seamless transition from Panorama-based monitoring to Strata Cloud Manager, offering a consolidated perspective of both your NGFW and Prisma Access environments.
Gain insights into your deployed devices, including:
  • Total onboarded devices
  • Quantum readiness status
  • Devices sending logs to SLS
  • Devices sending telemetry
  • Devices with delayed telemetry
  • Devices with critical incidents
  • Number of models
  • Number of software versions
The Sending Telemetry widget displays the count of devices actively transmitting telemetry data to the backend. Conversely, the with Delayed Telemetry widget indicates the number of devices experiencing issues with telemetry transmission. The Devices table provides a comprehensive view of all devices, showing their telemetry status: enabled, delayed, or disabled. You can further refine this view by filtering devices based on their Telemetry Status.
You can filter the devices based on their type, model, software version, host name, serial number and telemetry status. You can also Export the list of devices.
Toggle Quantum Readiness to view the devices that are quantum ready and not ready.
Filtering and Exporting Device Lists
Filter your device list by type, model, software version, hostname, serial number, and telemetry status. To clear all filters and view the complete list, click Reset. You can also Export the device list for further analysis.
License Details
To view installed licenses and their expiry dates for each device, select Details in the License column.
Quantum Readiness
Quantum Readiness assesses your organization's crypto posture, offering visibility, identifying quantum-ready NGFW devices, and recommending remediation. Toggle Quantum Readiness to see which devices are quantum ready and which are not.

Edit Location of Devices

  1. Select the devices for which you want to modify or update the location.
  2. Edit Location.
  3. Enter the address information relevant to all chosen devices.
  4. Apply the location to all the selected devices.
    This location data appears on the NetSec Health dashboard's map.

Edit Device Role

NGFW List includes the DeviceRole column, which specifies each device's function. This helps users who deploy firewalls in specific network roles, such as Application Firewall, Branch Firewall, Campus Firewall, Data Center Firewall, Edge Firewall, or IoT Firewall. This feature supports use cases like applying consistent policies and analyzing incidents based on the assigned role.
  1. Select the devices for which you want to modify or update the devices role.
  2. Edit Device Role.
  3. Select up to two roles for the devices and Apply.
    You can only select a maximum of two roles. Selecting more than two roles will result in an error and prevent you from proceeding.

View Device Details

By selecting a device from NGFW List or by following a link from elsewhere in the application, you can view specific details about a firewall or Panorama appliance, such as resource metrics, traffic metrics, connections, and more.
Device Information
Select a device to view details like model, serial number, software version, management IP address, role, and geo-location.
You can view the following information for the device:
  • Inbound and outbound packet rate
  • Total raised incidents on this device
  • Five of the top current incidents by severity on the device
The current health grade of the device and a chart showing its history over the past 30<x> days. Possible health grades are Good, Fair, Poor, and Critical.
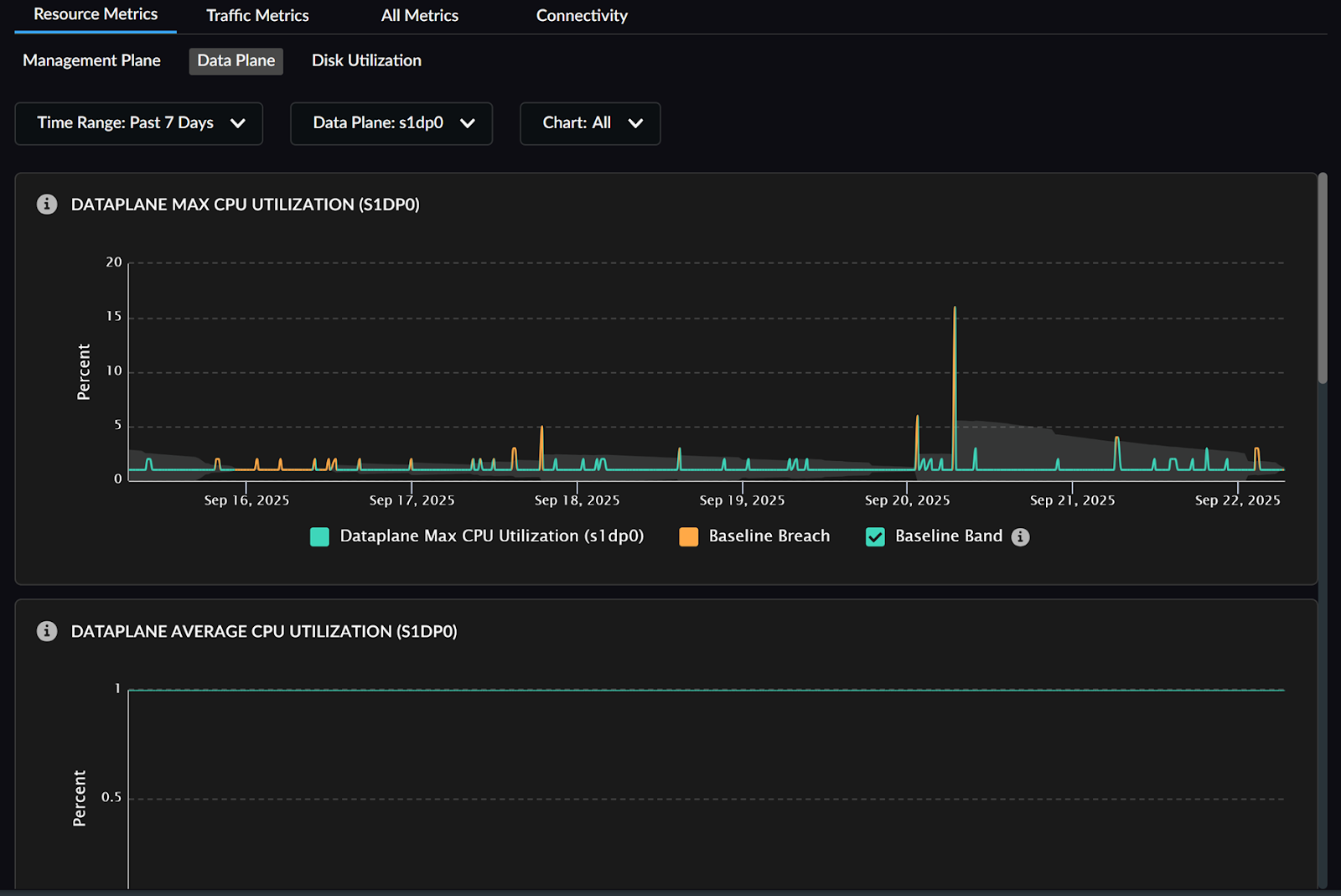
Resource Metrics
Resource metrics displays time series charts indicating the trend of the resource metric associated with the CPU or memory resources of the device. The gray area on the graph represents the metric's baseline performance range, plotted based on the historical behavior of the metric. You can view the below graphs:
  • Management Plane - CPU usage and memory usage utilization
  • Data Plane
    • Max and average CPU utilization
    • Packet buffers and Packet descriptors utilization
  • Disk Utilization indicating the memory allocated, used, available with the utilization as a percentage for the time filter duration.
With Strata Cloud Manager Essentials or free tier licenses, you can view the resource and traffic metric graphs with static threshold values: 60% for the warning threshold and 80% for the critical threshold. In contrast, with a Strata Cloud Manager Pro or premium tier license, these graphs include a normality band (or baseline). Any data points that fall outside of this band are highlighted with red scatter plot dots.
Traffic Metrics
Traffic metrics provide time-series charts for NGFW devices, offering insights into network traffic on:
  • Session - Session table utilization, connections per second, packet rate, session table utilization, and decrypted sessions.
  • Tunnel - List of all tunnels configured for the device indicating tunnel name, tunnel status, source IP address, and destination IP address.
  • Interface - Select an interface to view information about its interface packet drops, packets received and transmitted, receive errors, bytes received and transmitted.
All Metrics
View all the metrics collected for the device and its values associated with the device. You can click a metric to view its details.
Connectivity
Device Connections displays the other devices connected to the one you are currently viewing. Select a device to view its details.
Service Connections displays an overview of all Security and Logging services integrated with the device. Select a service to view its details.