Statistics
Table of Contents
                    
  Expand all | Collapse all
  Statistics
The Statistics tab collects and visually weights the
top artifacts associated with samples matched to your search. You
can perform specific searches by clicking on any of the individual
artifacts under the Statistics tab.
The Statistics tab does not display the
same statistics as the AutoFocus
Dashboard. While the dashboard displays an overall picture
of the threat landscape in different contexts (organization-wide,
industry-wide, or global), the Statistics tab displays information
that has been filtered based on the current search.
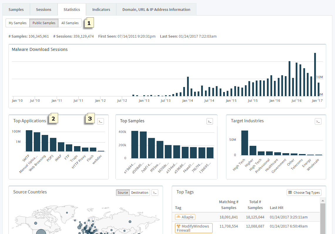
| Sample
Statistics | |
|---|---|
| After performing an AutoFocus
Search, select Statistics:   | |
|   | View statistics on artifacts associated
with My Samples, Public Samples,
or All Samples. | 
|   | Click on an artifact in the Top
Applications, Top Samples, Top Firewalls,
and Target Industries widgets to add it to
your search; the Statistics tab widgets are
filtered based on the added search condition(s). | 
|   | Click (    | 
| Example: To view only
samples that are distributed through web pages, click the web-browsing
bar on the Top Applications widget. Web-browsing is added as a search
condition and the widgets, including the Top Countries malware map,
are updated to reflect the new web-browsing filter:   | |
| Next Steps... | 
 | 
 
			