: Monitor Interconnects
Focus
Focus

Monitor Interconnects

Table of Contents

Monitor Interconnects

Where Can I Use This?What Do I Need?
  • Role: Multitenant Superuser or Superuser
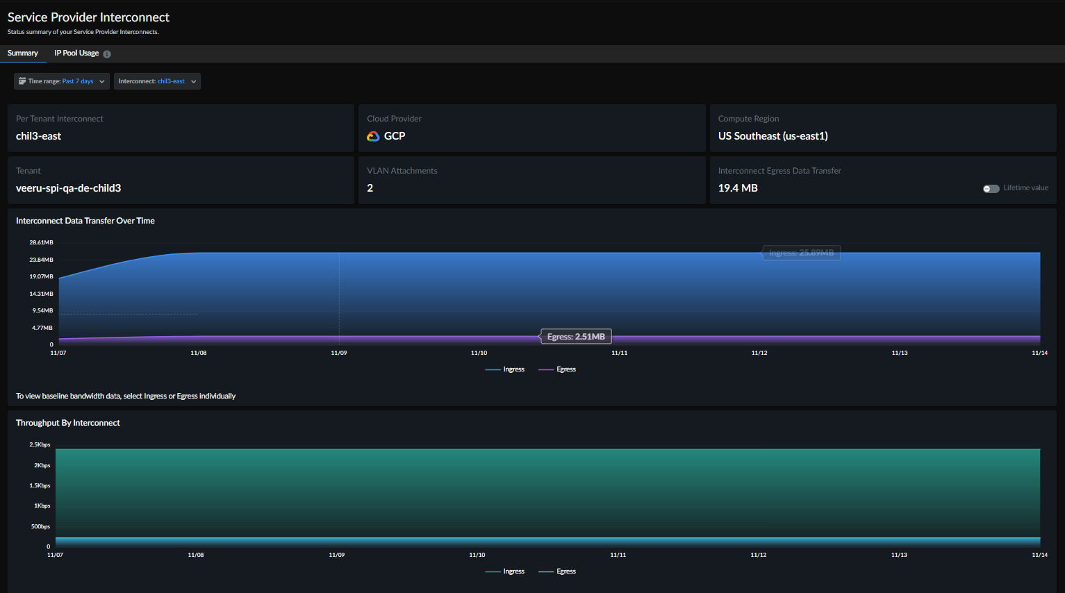
The Service Provider Interconnect Summary page provides comprehensive visibility into both ingress and egress traffic for each Interconnect. It enables you to monitor traffic flow, connection health, and performance metrics to identify issues and optimize network efficiency.
Use this page to view real-time and historical data for individual Interconnects. The summary displays key metrics such as throughput, latency, and packet loss, helping you interpret performance trends, troubleshoot bottlenecks, and make data-driven decisions for capacity planning and optimization.
You can use the Interconnect filter to focus on a specific Interconnect. This targeted view isolates data for a single connection, allowing deeper analysis of traffic behavior and utilization patterns.
To access this page, navigate to Insights Service Provider Interconnect Summary.
You can apply global Interconnect and time range filters to refine the data displayed. Some widgets on this page also include additional, granular filtering options.
This page includes the following widgets
WidgetsDescription
Interconnect Egress Data TransferThe total volume of data leaving Prisma Access via the selected Interconnect (egress) over a chosen time range.
Interconnect ThroughputThe aggregated rate of data entering (Ingress) and exiting (Egress) the selected Interconnect is typically visualized as a time series chart.
Interconnect Data Transfer Over TimeA time-series view of the total Ingress and Egress data volume transferred (in Bytes).
VLAN AttachmentsA table listing all the VLAN Attachments, its Status, Uptime, throughput, and Tenant names for granular control.
VLAN attachment trendsDetailed trend data for a single, selected connection, including Ingress/Egress data and Connection Latency to PA Edge.